Горелка вращающейся печи двухфакельная ГВП-4ДФ
Горелка разработана для вращающейся трубчатой печи предприятия ЗАО "Русский хром 1915". На печи перерабатываются пастообразные хромсодержащие массы, загружаемые через входную течку загрузочной головки печи, на которой установлена горелка.
Требования технологии переработки вынуждают иметь в печи сложный факел, развивающийся частично вдоль оси печи и частично вблизи горелки, но не воздействующий непосредственно на загружаемый материал, так как воздействие факела на материал способствует его вспучиванию и воспламенению.
Применение обычных технических решений с установкой двух газовых горелок оказалось неприемлемым в связи со стесненной компоновкой.
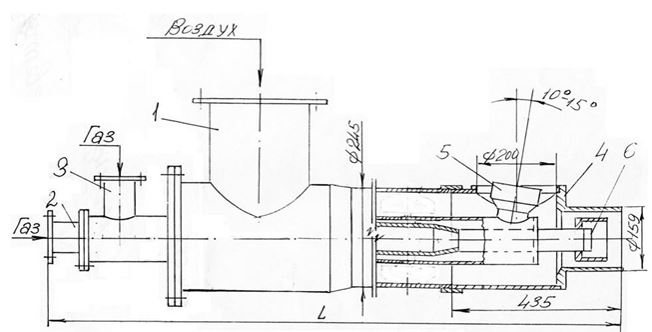
Разработанная для этих целей специальная двухфакельная горелка ГВП-4ДФ для сжигания природного газа показана на рисунке.
Техническая характеристика горелки:
- Расход газа номинальный – 400 м3/ч.
- Давление газа – не более 30 кПа.
- Расход воздуха – 2000 м3/ч.
- Давление воздуха – 250 кПа.
Газовая часть состоит из двух каналов с самостоятельными патрубками подвода газа. Каждый канал оканчивается соплом для истечения газа в том направлении, в котором организовано истечение воздуха. Расход воздуха регулируется одновременно на оба выходных канала и принудительно не перераспределяется. Расход газа регулируется по каждому каналу независимо друг от друга.
1 – корпус; 2 – канал первичного газа; 3 – канал вторичного газа; 4 - наконечник воздушный; 5 – сопло боковое; 6 – сопло осевое.
← Назад в раздел


